With the release of Splunk Cloud Platform 9.0.2305, Dashboard Studio now has all the same drilldown options as Classic dashboards: Set tokens, Link to custom URL, Link to dashboards, Link to reports, and Link to search. We've also added some visualization improvements such as support for workflow actions with Events viewer and Trellis layout for single value visualizations. For improved ease-of-use, we've implemented an expandable code editor and new conversion report. Read more about each of these features below!
PSA: In Dashboard Studio, we have relabeled "drilldowns" to "interactions" to be more descriptive and inclusive of the types of interactions that can be configured for end users.
In Splunk Cloud Platform 9.0.2305, you can configure links to reports and to search. Links are a great way to help end users navigate from higher level information in a dashboard to more specific and detailed data.
To configure links, select the object you want your end users to interact with then select "Add Interaction".

When you select "Link to report", you can find your report by filtering by app then searching by the report name. Similar to when you configure a Link to dashboard, you'll see relevant information about that report such as the owner and permissions. You can also view the report in a new tab, just to double check you've got the right one.

When you select "Link to search", the default selection is Auto, which means that users will be taken to a search that's constructed based on the original chart SPL and filtered to the selected data point.

You can configure a specific search query by selecting "Custom". By default, the search box will populate with the SPL powering the selected chart, but you can override this and include tokens! You can also specify the time range you want to use.

In Splunk Cloud Platform 9.0.2303, we introduced the Events Viewer visualization. And now, you can configure workflow actions!
You can enable interactions between fields and other web resources with workflow actions. Define workflow actions by navigating to Settings > Fields > Workflow actions.

Once you configure your workflow actions (visit our documentation for more details), your workflow will show up in the Events Viewer. You may need to refresh the dashboard for the new workflow actions to show up.
In the screenshot below, you can see that my "Example workflow action" is showing up under the Events Actions menu.

Workflow actions can also appear under a field's action menu as well.

By now, you've probably made some dashboard edits via the source code box in the bottom right corner of the UI. If you have, you've probably thought to yourself that it would be great if that source code box had more real estate. Finally there's an option to do just that!

Select the "Expand" button for an editor the width of the canvas. You can also increase or decrease the height of the code editor for more space. As you select other objects, the code editor will stay open.
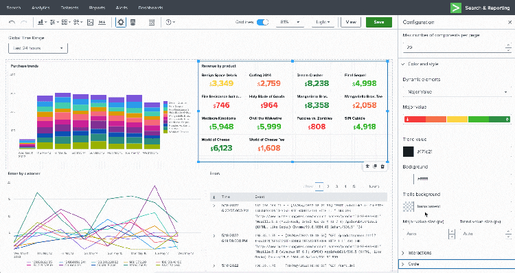
We've heard the calls and seen the Splunk Ideas asking for trellis layout, and are excited to ship phase 1, which makes trellis layout available for all single value visualizations (Single Value, Single Value Icon, and Single Value Radial).

To enable trellis, scroll down to the "Data display" section of a single value visualization and toggle on Trellis. You'll see that you can specify the number of columns, minimum column width, row height, and how many components to show before pagination. These trellis enhancements were all added because of Splunk Ideas.

As we've been adding new capabilities to Dashboard Studio, we've also been working hard to ensure we can convert as much as possible from Classic dashboards to Dashboard Studio.
You can convert from Classic to Dashboard Studio via the "Clone in Dashboard Studio" action. This will make a clone of your Classic dashboard and convert the clone, leaving your original dashboard untouched.

What's new in Splunk Cloud 9.0.2305 is a conversion report which will summarize how many objects and options converted, and specifically list the ones that did not. Once you convert, you'll first see the summary of how many configurations were converted successfully.

Then you can select "View conversion report" to see what did not convert.

In this example, I can see that there were two things that could not be converted: "Min value" for the horseshoe meter visualization and the Calendar heat map visualization.
We've also recently relaunched our Dashboard Studio tutorial, updated to include features in Splunk Enterprise 9.0 and 9.1. Check out the updated tutorial in our docs.

If you're looking for more in depth hands-on experience with Dashboard Studio, you can reach out to your account team to request the Splunk4Ninjas - Dashboard Studio workshop. This workshop will touch on more advanced features than is covered in the tutorial or the Splunk4Rookies - Dashboard Studio workshop.
Check out Dashboard Studio and send in your feedback through Splunk Ideas, and you might see your feature request listed on a future blog's "coming soon" list! We are continuing to work on new capabilities, which are delivered incrementally with Splunk Cloud Platform and Splunk Enterprise releases.
Next up is ….
* This information is subject to change at any time, at the sole discretion of Splunk LLC and without notice. This roadmap information shall not be incorporated into any contract or other commitment. Splunk undertakes no obligation to either develop or deliver any product, features, or functionality described here.
The world’s leading organizations rely on Splunk, a Cisco company, to continuously strengthen digital resilience with our unified security and observability platform, powered by industry-leading AI.
Our customers trust Splunk’s award-winning security and observability solutions to secure and improve the reliability of their complex digital environments, at any scale.