With the goal of helping you get to the “why” faster, Splunk Observability recently announced several new enhancements to reduce noise and provide more visibility when isolating problems in your environments. Specific to applications and services, whether you operate monolithic or microservices architectures our releases help you easily investigate problems in complex environments. Here’s a roundup of the recent Splunk APM capability releases, and helpful links to help get started now.
Trace Analyzer helps you confidently detect patterns across billions of transactions and find specific issues for any tag, user, or service. Now you can identify unknown unknowns by running ad-hoc aggregations for all your trace data to find specific issues in any tag. Troubleshoot specific user issues by visualizing when patterns from errors and latency began and ended, and receiving the exact traces experienced during a problem. Understand the radius of an issue across customer groups by easily grouping and filtering high cardinality tags to scope a problem. We’ll showcase a full demo of Trace Analyzer in an upcoming webinar. For more, see the docs.
Trace Analyzer helps you quickly search and filter all of your trace data to find answers fast
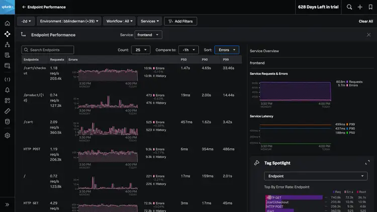
Engineers operating monolithic applications often struggle to identify problems across hundreds of endpoints. Splunk APM’s endpoint performance helps you easily explore and compare the performance of service endpoints. A centralized view shows you trends in latency and errors for all of your endpoints, ranked by error rate or latency. Advanced filtering helps you quickly sort by common endpoint paths (/payment/ for example). When an issue occurs, quickly scope the impact of a problem by seamlessly navigating to APM’s troubleshooting flows or specific traces. For more, see the docs.
Quickly understand the health and performance of your service’s endpoints
Autodetect uses machine learning to significantly reduce manual effort and improve accuracy for service alerts. Autodetect establishes performance baselines for every service, creates automatic detectors based on sudden changes in latency, errors, and request rates, and allows engineers to customize and subscribe to notifications for alerts on these detectors. As a result, engineers reduce time and effort in reconfiguring their alerts, and receive the most accurate alerting across cloud-native environments.
Autodetect uses ML to recommend alerts based on your application performance
AlwaysOn Profiling continues to expand language support, with memory profiling capabilities added for .NET and Node.js. Now engineers can continuously measure how their code impacts CPU and memory usage in .NET, Node.js, and Java applications, linked in context with all of their trace data to help identify problems, all with minimal overhead. For a full demonstration see this video overview, or read the docs.
Quickly identify the biggest bottlenecks in memory consumption
Splunk APM was built to solve problems faster in monoliths and microservices by immediately detecting problems from new deployments, confidently troubleshooting the source of an issue, and optimizing service performance. Whether you’re spending time on call, debugging, or optimizing service performance, APM helps you quickly understand “why” for your apps and services. For more about all recent announcements for Splunk Observability, see our community post. To get started with APM now, read the docs or try Splunk APM today.
The world’s leading organizations rely on Splunk, a Cisco company, to continuously strengthen digital resilience with our unified security and observability platform, powered by industry-leading AI.
Our customers trust Splunk’s award-winning security and observability solutions to secure and improve the reliability of their complex digital environments, at any scale.