Monitoring RPA Deployments With Splunk
When you first hear “Robotic Process Automation” (RPA) you might immediately think of a manufacturing line with a series of physical robots each doing their part to build something. RPA is SO much more than that!
The “bot” in this sense is an AI powered piece of software that can interface with any system you run today just as a human would. With Optical Character Recognition (OCR) screen reading powered by AI, you can apply RPA to do repetitive tasks that are time consuming and error prone. RPA can help drive down the financial cost of repetitive actions in your business processes, and with our new RPA solution for Splunk you can get a full accounting of those savings and observability into your RPA workloads!
Market analysts like Gartner and Forrester have identified that the RPA market will reach a $25 Billion dollar market by 2025 and expect a compound annual growth rate of 41.3%. RPA technology has a wide range of use cases that cover major verticals such Healthcare, Public Sector, Banking and Financial services, as well as manufacturing, retail and information technology.
Gartner and Forrester have also recognized UiPath as the market leader in vision and execution for RPA. The Splunk App for Robotic Process Monitoring (RPM) supports UiPath in this release and provides a full closed loop data integration with the UiPath API. By leveraging the highly scalable real-time capabilities of Splunk you can immediately trigger actions in UiPath based on data in Splunk indexes. This could be restarting Bots, Jobs or even triggering new Automations to kickoff based on any event.
Fortune 500 companies are going all in on RPA to automate and reengineer business processes and improve efficiency. To make sure critical investments are kept up and running as they continue to scale, Splunk offers a high value solution that is configured in under a half hour and provides out of the box visual dashboards and alerts into every RPA Bot transaction.
The Right Data Views for the Right Audience
The Splunk Solution for RPA can answer questions for all personas including CIO, IT Operations, RPA Circle of Excellence, RPA and Security.
Chief Information Officers (CIO)
- “How many working hours am I saving from our RPA investment?”
- “How much money are we saving through intelligent automation?”
- “Are we growing the number of Business units and teams leveraging RPA efficiencies?”
- “Is the platform being utilized to its maximum capacity and do we need to invest more?”
RPA Circle of Excellence (CoE)
- “How many bots do we have running?”
- “How many of those bots are reporting errors to exceptions?”
- “How can we teach more teams to automate with best practices?”
- “Is the RPA platform as a whole running reliably to support more automations?”
IT Operations
- “Have we provisioned the right sized cloud instances or VDI for Robots to run?”
- "As RPA grows, have we done capacity planning correctly?”
- “Do the Robots have network connectivity to access all the target systems?”
- “Are the RPA databases scaled and reliable?”
Security
- “Has a Bot been compromised and now showing an attempt to access new targets?”
- “Can we do a full audit trail of what these Bots have done”
- “What permissions levels do these Bots have, and have any elevated their permissions”
- “Are Bots using username/passwords, Dynamic Tokens, IAM, or Idp”
Robots operate with target systems just like a human does, and should be treated with the same level or audit and security. Some Splunk/UiPath customers run 1000’s of bots daily running many automations. By leveraging Splunk Cloud’s proven massive scale and real-time capabilities to monitor UiPath deployments you can put the right data in the right hands to make the right decision.
Splunk App for RPM - Feature Highlights
1) Aggregate all Bots to see full deployment OR select individual Bots to get detailed information
Out of the box with the Splunk App you get a multitude of dimensions for your UiPath deployment including views into the Bot, Queues, Jobs and Exceptions. All on a time series with correlation to other data points. This allows you to find and fix any issue in less than 3 clicks. With statistics all the way down to the Raw logs for the developer to quickly remediate.
Figure 1-1. Splunk App for RPM “Robotic Process Monitoring” - CoE Bot Insights Dashboard
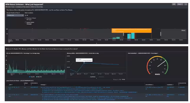
2) Bot Investigation Drilldown with granular timespan slider
The Splunk App for RPM includes a zoom in feature that allows you to select any Bot from the CoE Insights page and quickly correlate system resources like CPU, Memory or Disk that might be causing Bot issues with Error counts by half hour and RPA Exception Annotation overlays. A sliding time picker over the time series also gives you any detailed messages from UiPath in that time slice.
3) Data Driven Actions with integrated Splunk Alert Action for UiPath API
To close the loop and truly make this data actionable the App includes customizable Splunk Alert actions that trigger when any type of data is found in Splunk. This means you can take action within UiPath based on Errors or certain key value pairs (anything in your data) to restart, reboot and even trigger new Automations in UiPath. This gives you so much capability and can cover a broad range of use cases such as triggering Level 1 remediation playbooks or notifying someone through chat/email for a human to take action via UiPath Job.
Download the Splunk App for RPM to install in Splunk Cloud or Splunk Enterprise from Splunkbase!
To Sum It Up
RPA is a top digital initiative of technology executives. A growing need to support a changing work landscape and deliver the best digital experience to customers will continue to feed this market. Splunk is trusted by 95 of the fortune 100 customers daily for massive amounts of data ingestion and real-time insights. Splunk App for RPM provides best in class data backend for monitoring RPA and offers capabilities not offered by any other solution.
With the need to increase automations and dealing with a changing landscape of work while providing a new digital access to customers.
Next Steps
Splunk’s Data to Action platform is the perfect complement to all UiPath deployments and can be configured with very little work. If you are already a Splunk Cloud or Splunk Enterprise customer just simply install the app and configure the 2 data source configurations with these docs. If you are a UiPath customer and would like to try the App for monitoring you can quickly get a Splunk Cloud Trial and download the Splunk App for RPM.